
Microsoft Dynamics 365 ERP constituye una solución integral que integra funcionalidades de gestión financiera, operaciones, cadena de suministro y recursos humanos en un entorno cloud construido sobre Azure basado en el modelo SaaS. Gracias a su arquitectura modular, la plataforma conecta de forma nativa aplicaciones de CRM, Business Intelligence y productividad, permitiendo la automatización de procesos críticos y el acceso a datos en tiempo real para la toma de decisiones estratégicas.
Dentro de la plataforma Dynamics incorpora diferentes soluciones, que se licencian por separado, pero se integran entre sí a través de la capa de integración (Dataverse), y que cubren las áreas de Ventas, Marketing, Servicio al cliente y de campo, Finanzas, Operaciones, Comercio y de Recursos Humanos.
Microsoft Dynamics 365 ERP ofrece una buena integración entre procesos financieros, operativos y comerciales. La solución despliega un enfoque cloud en el que la automatización se implementa mediante una estructura modular flexible, adaptable a las necesidades específicas de organizaciones en crecimiento.
La arquitectura del sistema posibilita la configuración de módulos personalizados que abarcan áreas como la gestión contable, la cadena de suministro y la administración de recursos humanos. La integración nativa con herramientas de Microsoft —destacando Office 365, Power Platform (Power Apps, Power Automate) y Power BI— potencia la consolidación de datos y facilita la generación de informes y análisis predictivos en tiempo real. Esta conectividad reduce la dependencia de procesos manuales.
La integración también nativa con servicios de Azure (Logic Apps, Service Bus) amplía las posibilidades de orquestación de procesos complejos y creación de aplicaciones a medida
La solución incorpora capacidades de inteligencia artificial y machine learning que se integran nativamente en flujos de trabajo, permitiendo automatizar tareas rutinarias, detectar anomalías y generar insights en tiempo real sin herramientas externas. La automatización de tareas repetitivas y la consolidación de información fomenta un entorno colaborativo, respaldado por actualizaciones constantes y estándares de seguridad robustos.
Para la seguridad, se aplica cifrado de datos en tránsito y en reposo, autenticación multifactor y control de acceso basado en roles, alineado con estándares como ISO 27001 y SOC 2.
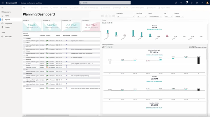
La analítica embebida (Power BI y Data Lake) proporciona paneles personalizables, consultas ad hoc y alertas, todo accesible desde el mismo interfaz unificado, reduciendo la necesidad de soluciones BI separadas
La flexibilidad en la infraestructura permite la integración con sistemas externos y la adaptación a distintos sectores del mercado, demostrando un alto nivel de escalabilidad y eficiencia en entornos complejos.
Funcionalidades de MS Dynamics 365 ERP
Gestión financiera y contable
La solución incorpora módulos especializados destinados a simplificar las operaciones financieras. Entre ellos se incluyen herramientas para la administración de contabilidad, conciliaciones bancarias, y gestión de cuentas por pagar y por cobrar. La plataforma automatiza tareas rutinarias y consolida datos financieros para la elaboración de informes, lo que permite un seguimiento minucioso del rendimiento económico y el control presupuestario en cada ciclo contable.

Gestión de la cadena de suministro
El módulo dedicado a la cadena de suministro permite optimizar el control de inventarios, compras y logística. A través de procesos automatizados y la integración con proveedores, se obtiene una visión completa del flujo de materiales. Esto facilita el monitoreo de niveles de stock, la coordinación de entregas y la planificación de la producción, contribuyendo a una mayor eficiencia operativa y a la reducción de tiempos de espera en cada eslabón de la cadena.
Customer Relationship Management y ventas
Dentro del ecosistema Dynamics, se integran aplicaciones específicas para la gestión de ventas, CRM y marketing. Estas herramientas engloban desde la captación de clientes potenciales hasta el seguimiento de interacciones y oportunidades de negocio. La centralización de datos de clientes, sumada a análisis avanzados basados en inteligencia artificial, soporta la elaboración de estrategias comerciales precisas y la implementación de campañas omnicanal que maximizan la fidelización y la personalización del servicio.
Gestión de proyectos y operaciones
Microsoft Dynamics 365 ERP incluye funcionalidades avanzadas para la planificación y ejecución de proyectos. Los módulos operacionales permiten el seguimiento detallado de tareas, la asignación estratégica de recursos y el control de tiempos y presupuestos. Estas capacidades ofrecen a las organizaciones la posibilidad de supervisar procesos productivos y operativos, garantizando una coordinación eficiente en ambientes de alta complejidad y contribuyendo a la optimización de la producción.
Recursos humanos y gestión del talento
Otra ventaja competitiva reside en las herramientas para la administración del capital humano. La solución abarca desde la gestión de nóminas y procesos de incorporación, hasta sistemas de evaluación del desempeño y seguimiento formativo. Al centralizar la información de empleados en un entorno unificado, la plataforma facilita la toma de decisiones orientadas a la retención y desarrollo del talento, optimizando la productividad a través de datos integrados y análisis predictivos.
Inteligencia empresarial y análisis avanzado
La integración nativa con Microsoft Power BI y otros instrumentos de Business Intelligence permite transformar la información recopilada en dashboards e informes interactivos. Esta funcionalidad facilita el análisis en tiempo real, la visualización de indicadores críticos y la detección de tendencias mediante machine learning. Con ello, la herramienta se valida como una fuente ideal para prever cambios en el mercado y ajustar estrategias operativas y comerciales de forma proactiva.
Integración y escalabilidad
La arquitectura modular de Microsoft Dynamics 365 ERP favorece su interconexión con otras soluciones de la suite Microsoft, como Office 365 y Power Platform, y la integración con aplicaciones externas mediante API estandarizadas. Esta configuración garantiza flexibilidad y adaptabilidad en entornos heterogéneos, lo cual resulta crucial para empresas en expansión que demandan soluciones escalables y personalizables, ajustadas a sus procesos internos y a los desafíos tecnológicos emergentes.
Tabla de Fortalezas y Debilidades
| Fortalezas | Debilidades |
|---|---|
| Integración nativa con la suite Microsoft (Office 365, Power Platform, Power BI) que permite un ecosistema unificado de aplicaciones. | Curva de aprendizaje pronunciada derivada de la complejidad de módulos y procesos integrados. |
| Arquitectura modular en la nube sobre Azure, que facilita actualizaciones continuas y alta disponibilidad global. | Costes elevados de licencia y mantenimiento, lo que demanda una inversión considerable para medianas y grandes empresas. |
| Flexibilidad modular que posibilita la personalización y adaptación a distintos sectores y procesos empresariales. | Dependencia de conectividad estable, lo que puede afectar el rendimiento en entornos con limitaciones en infraestructura de red. |
| Funcionalidades embebidas de IA y analítica (Power BI, Copilot) que automatizan procesos y generan insights en tiempo real | Integración compleja con sistemas heredados, generando desafíos en la migración y adaptación de infraestructuras previas. |
| Flexibilidad de licenciamiento “base + attach” que optimiza costes para usuarios que requieren acceso a varias aplicaciones | Requiere gobernanza de datos y coordinación centralizada, lo que añade sobrecarga de gestión en organizaciones muy descentralizadas |
| Escalabilidad para empresas de todos los tamaños, con ediciones específicas (Business Central, Enterprise) | Limitaciones en despliegues on-premises, pues aunque existe soporte en Azure Stack, la experiencia no es tan fluida como en nube nativa |
Licenciamiento e instalación
-
Licenciamiento: Pago por suscripción (modelo SaaS). Esta modalidad permite un acceso flexible al sistema mediante tarifas mensuales o anuales, optimizando la inversión y facilitando las actualizaciones continuas.
-
Tamaño de empresa: Orientado en general a medianas y grandes organizaciones. Si bien algunos módulos, como Dynamics 365 Business Central, pueden adaptarse a pymes, la robustez y amplitud de funcionalidades se diseñan para empresas con procesos complejos y altos volúmenes de transacciones.
-
Tipo de instalación: Basado en la nube (cloud). La solución se despliega en entornos cloud, lo que garantiza actualizaciones automáticas, escalabilidad y facilidad en la gestión de la infraestructura, con la posibilidad de integrarse en escenarios híbridos cuando las necesidades empresariales lo requieren.
Referencias
Página oficial de Microsoft Dynamics 365: Aplicaciones empresariales | Microsoft Dynamics 365
- Versión para impresión
- Inicie sesión para enviar comentarios



